Galeria

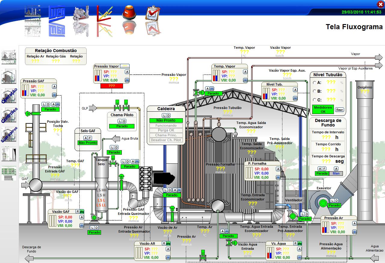
Tela de Sistemas Supervisorios

Desenvolvemos telas para o sistema supervisório adequadas com a planta fabril, conforme demanda dos nossos clientes.

Geração de Relatório de Processo

Este vídeo mostra um exemplo da geração de relatório em tempo real de um processo do alto forno.

Sonda Automática

Veja o nosso sistema automático de monitoramento de cargas para alto fornos. 

Montagens de painéis

Veja o nosso sistema automático de monitoramento de cargas para alto fornos. 

Deixe seu comentário

O seu endereço de e-mail não será publicado. Campos obrigatórios são marcados com *